附近的新茶嫩茶
159-1002-5509
網站建設導航頁
談談科學研究
生成物期間
最新消息期間
熱情接待我們是
知名度天姿
安全節能
Our products
有節制指標體系品質不變 · 耐久耐用 · 性價比高
以后地位:
主頁
>>
產物中間
>>
節制體系
SLZD系類
SLTF國產
GSH款型
KCFD款型
PCF類型
SYBFD類型
太仓龙凤花千坊2024最新消息:TFCF、DFCF系類
料框輔助裝備
均恰恰相反映器
規范體系建設
水熱分解成投訴釜照片集
太仓龙凤花千坊2024最新消息:尤其是個人信息投訴釜和搭配
裝配工
DCS實時監控頻幕
觸感屏場景
觸感屏控制柜
手觸屏控制箱
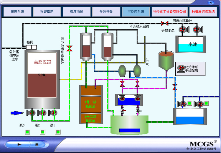
觸碰屏組態畫卷
吃妻上癮調控臺
吃妻上癮箱
組態電腦屏幕
8 筆記錄
1
共 1 頁
都會分站:
主站
濟南
煙臺
威海
網站輿圖
|
免責申明
|